Un concept uniquepensé pour la réussite de votre investissement locatif
Nous réalisons, en tant qu'entreprise tout corps d'état, des travaux spécialement pour votre investissement locatif. Nous pilotons l’ensemble des travaux de rénovation, de la recherche d’un bien jusqu’à la livraison finale, avec un objectif clair — valoriser votre patrimoine et maximiser votre rentabilité.
Comment se déroule un projet De Rent
Le déroulé d'un projet DRC
Notre méthode en détail

Sélection de biens adaptés
Proposition de biens : Grâce à notre réseau, à notre expertise mais aussi visite terrains, nous vous proposons une sélection de biens avec un fort potentiel d’investissement locatif, en adéquation avec vos objectifs et votre budget.
Analyse et chiffrage précis
Mise en relation avec les professionnels de l’immobilier : Nous vous connectons avec des agents immobiliers et des notaires de confiance pour sécuriser et finaliser votre achat.
Évaluation à quelques centaines d’euros près : Notre équipe réalise une analyse chiffrée incluant la négociation possible du bien, les frais de notaire, le coût des travaux TTC ainsi que l’ameublement. Cette évaluation complète vous donne une vision claire du budget total et des rentabilités espérées &/ou recherchées.


Planification et relecture
Relecture précise de notre proposition : Avant d’aller plus loin, nous vous soumettons une relecture approfondie du projet, détaillant chaque étape avant de contractualiser et de vous engager.
Projection 2D et choix dans l’espace client : Dans votre espace client sécurisé, après signature du compromis, vous accédez à des plans 2D, ainsi qu'à un catalogue de matériaux et de finitions pour personnaliser votre bien. De multiples rendez-vous sont réalisés pour construire & vous présenter votre futur investissement.
Création du cahier des charges et projection 3D
Conception finale en 3D : Une fois les choix validés, nous créons l’intégralité des plans détaillés et des visualisations 3D de votre bien, ainsi qu'un cahier des charges détaillé, vous permettant de visualiser le rendu final et de vous projeter dans l’espace rénové.
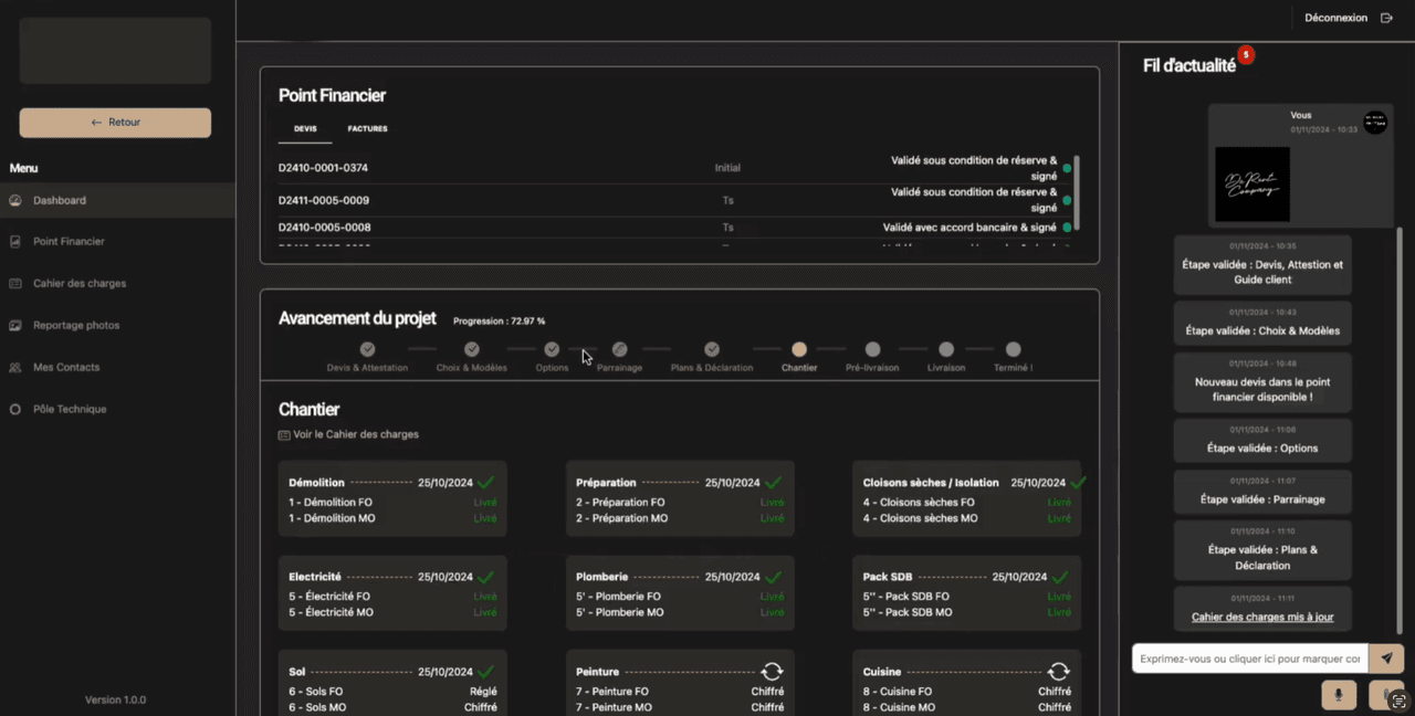
Un dossier complet avant démarrage : sur votre espace client, vous retrouverez votre cahier des charges, de votre facturation à vos choix, options, plannings et échanges avec De Rent Company.


Suivi des travaux en temps réel
Engagement de suivi régulier : Nos équipes partagent des mises à jour toutes les deux semaines, avec photos et/ou vidéos via votre espace client. Vous suivez ainsi chaque avancée du projet en toute transparence et en temps réel.
Des visites de projets : jusqu’à 2 visites peuvent être organisés sur votre projet de rénovation, un reportage photo tout au long du projet est constitué automtiquement dans votre espace client.
Pré-livraison et expérience client
Invitation à tester le bien : Avant la livraison finale, nous vous invitons à tester le bien et même à y passer une nuit, afin de garantir que tous les détails sont optimisés pour une mise en location immédiate et conforme à vos attentes. Un kit d’accueil est mis à votre disposition. Suite à vos levées de réserves, nous procédons à la livraison


Mise en relation pour la gestion locative & service après-vente et contrats de maintenance
Options de gestion locative : Bien que nous ne suivions pas les performances locatives directement, nous vous mettons en relation avec des gestionnaires spécialisés ou des services de conciergerie pour une gestion optimale de votre bien.
Service après-vente direct avec les locataires : Nous offrons un service après-vente directement accessible aux locataires, assurant ainsi une tranquillité d’esprit pour les investisseurs.
Contrats de maintenance : En complément, des contrats de maintenance sont disponibles pour garantir la qualité et la pérennité de votre bien au fil des années.
Votre bien est prêt à la location !
Un investissement rentable clef en main réalisé avec goût et savoir-faire pour vous garantir le succès de votre projet locatif. Que ce soit pour de la location courte durée, de la colocation, de la location meublée ou encore des immeubles de rapport, le concept De Rent Company vous permettra de mener avec facilité et confiance votre projet d’investissement.
L'écosystème
De Rent Company
Investisseurs
Bénéficiez d’un chiffrage rapide et d’une optimisation intelligente des espaces, pour des rendements locatifs au-dessus de la moyenne. Notre transparence sur les coûts et notre expertise vous permettent de prendre des décisions éclairées, sans perte de temps
Prescripteurs
Nos partenariats s’appuient sur une exigence de qualité et une méthode éprouvée. Grâce à nos nombreux process fiables, vous recommandez une solution qui valorise votre conseil et garantit à vos clients des résultats supérieurs au marché.
Foncières d’investissement
Vous recherchez une force d’exécution nationale et des engagements clairs. Avec notre présence dans plus de 50 villes, nous vous offrons uncadre structuré, des projets maîtrisés et des délais respectés pour sécuriser vos investissements.
Marchands de biens
Accélérez vos ventes avec une offre clé en main. Nous intervenons sur la partie travaux, avec des projections rapides et un accompagnement rigoureux, qui vous permettent de monter des opérations claires, efficaces et attractives.
La technologie qui permet de chiffrer à la virgule près
LE RENTCO
Nous avons développé en interne un logiciel « Rentco » qui permet de simuler et de trouver des investissements locatifs. Il chiffre ultra-rapidement un projet, que ce soit un appartement, une colocation, un co-living, un immeuble de rapport, en moins de 24 heures. Il permet de gérer et de piloter les cahiers des charges, les rétroplannings, les paiements et les commandes. Rentco centralise toute l’activité effectuée et pilote toute l’entreprise en termes de gestion.

Les valeurs De Rent CompanyTransparence

Les valeurs De Rent CompanyEngagement et proximité






